Was sind Dispositionsmetriken?
Bei der Erstellung eines Kundenerlebnisprogramms ist es wichtig zu verfolgen, wie gut Sie Ihre Kunden während der Customer Journey erreichen und einbinden können. Einige Möglichkeiten hierfür sind E-Mail, SMS usw. Die kontinuierliche Überwachung dieser Kanäle liefert an jedem Interaktionspunkt wertvolle Daten und hilft dabei, etwaige Änderungen des Kundenverhaltens im Laufe der Zeit zu verfolgen.
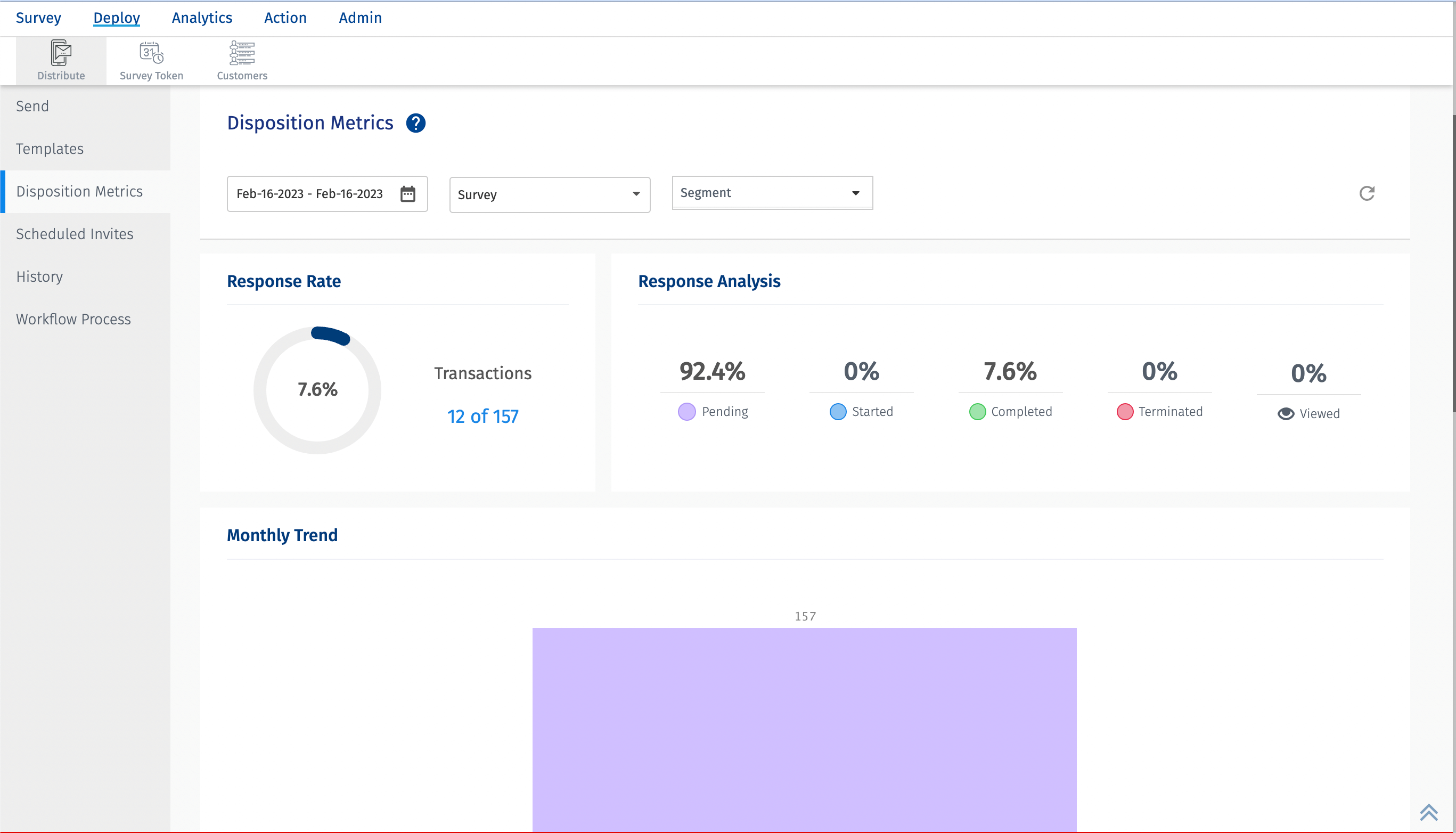
Zum Anzeigen gehen Sie zu: Customer Experience » Workspace » Deploy » Distribute » Disposition Metrics
 
Hier ist ein kurzer Blick auf die Dispositionsmetriken: 

Klicken Sie hier, um das Video herunterzuladen
Welche unterschiedlichen Arten von Liefermetriken werden erfasst?
- Transactions – Gesamtzahl der Transaktionen
- Sent – Gesamtzahl der gesendeten Transaktionen
- Unsent – Gesamtzahl der Transaktionen, die nicht gesendet wurden. Die nicht gesendeten Transaktionen werden weiter kategorisiert in
- Preprocessing - Wenn serverseitige Fehler auftreten, werden diese Transaktionen unter Vorverarbeitung kategorisiert.
- Skipped - Die Transaktionen, die bei der Zustellung übersprungen werden. Wenn eine Ruhezeit hinzugefügt wird, diese aber aufgrund eines Problems übersprungen wird, fallen diese Transaktionen in der Regel in die Kategorie „Übersprungen“.
- Excluded - Die Transaktionen, die ausgeschlossen sind. Wenn Ausschlussregeln konfiguriert sind und Transaktionen deshalb nicht zugestellt werden, fallen diese in die Kategorie „Ausgeschlossen“.
- Error - Wenn bei der Zustellung aufgrund von server- oder clientseitigen Problemen Fehler auftreten, werden diese Transaktionen in die Kategorie „Fehler“ gezählt. 
- Unsubscribed - Wenn ein Kunde eine Mailingliste abonniert hat und die E-Mail usw. zum ersten Mal erhält, sich danach aber abmeldet, sodass keine neuen Transaktionen mehr zugestellt werden, wird der Status solcher Transaktionen auf „abgemeldet“ gesetzt.
 
- Bounced - Gesamtzahl der abgewiesenen Transaktionen
- Completed - Gesamtzahl der abgeschlossenen Transaktionen.
Jede der oben genannten Kennzahlen kann weiter auf Details wie E-Mail-Adresse, Name, Telefonnummer, Transportmodus und, falls ein Fehler auftritt, den Grund dafür aufgeschlüsselt werden.
                      
    
Welche Metriken werden im Zusammenhang mit der Datensammlung erfasst?
- Manual/Excel – Gesamtzahl der manuell oder mithilfe von Excel-Dateien hochgeladenen Transaktionen.
- FTP-Scheduler – Gesamtzahl der mithilfe des FTP-Schedulers hochgeladenen Transaktionen
- API – Gesamtzahl der mithilfe von APIs hochgeladenen Transaktionen
- Survey Token – Gesamtzahl der mithilfe von Umfragetoken hochgeladenen Transaktionen
- Old Batch – Gesamtzahl der mithilfe des alten Stapels hochgeladenen Transaktionen, der „Umfrage-URL abrufen (V1)“ enthält. Außerdem gab es in der vorherigen Version der Dispositionsmetriken keine Unterscheidung zwischen Manuell, Excel und FTP. Daher sind auch die Transaktionen, die vor der Umstellung auf die neuen Dispositionsmetriken hochgeladen wurden, Teil davon. Antworten, die vor der Migration zu den neuen Dispositionsmetriken importiert wurden.
Jede der oben genannten Metriken kann weiter auf Details wie E-Mail-Adresse, Name, Telefonnummer, Transportmodus und ggf. Fehlerursache aufgeschlüsselt werden.
                      
    
Welche Metriken werden im Zusammenhang mit den Antworten erfasst?
- Pending – Der Prozentsatz der ausstehenden Antworten. Der Standardstatus der Antwort ist ausstehend. Wenn Transaktionen bereitgestellt werden, wird der Antwortstatus im Allgemeinen auf ausstehend gesetzt.
- Started – Der Prozentsatz der Antworten, die gestartet wurden
- Completed – Der Prozentsatz der Antworten, die abgeschlossen wurden
- Terminated – Der Prozentsatz der Antworten, die beendet wurden. Dies umfasst Antworten, die aufgrund eines für die Umfrage konfigurierten Timers beendet wurden, wenn die Bedingung zum Beenden der Umfrage erfüllt ist.
- Viewed – Der Prozentsatz der Antworten, die angesehen wurden.
Worum geht es im monatlichen Trenddiagramm?
Das monatliche Trenddiagramm zeigt den Antworttrend in Bezug auf ausstehend, abgeschlossen, abbestellt, beendet, zurückgewiesen und nicht gesendet. Die X-Achse ist das Datum und die Y-Achse zeigt die Anzahl.
                      
    
Was sind Umfrageverteilungsmetriken?
Die Umfrageverteilungsmetriken zeigen die Gesamtzahl der Transaktionen und unterteilen sie auf Umfrageebene weiter in folgende Typen.
- Sent – Die Gesamtzahl der erfolgreich gesendeten Transaktionen.
- Completed – Die Gesamtzahl der abgeschlossenen Transaktionen.
- Responces – Die Gesamtzahl der Antworten. Dies schließt die Antworten im Status „Ausstehend“ oder „Angesehen“ nicht ein.
- Error – Die Gesamtzahl der Transaktionen im Status „Fehler“. Der Grund für den Fehler ist in der Spalte „Fehlertext“ verfügbar.
- Skipped – Die Transaktionen, die bei der Lieferung übersprungen wurden. Wenn eine Ruhezeit hinzugefügt wird, diese jedoch aufgrund eines Problems übersprungen wird, fallen diese Transaktionen im Allgemeinen in die Kategorie „Übersprungen“.
Standardmäßig werden die obigen Spalten angezeigt. Es besteht jedoch die Möglichkeit, Spalten im Dropdown-Menü hinzuzufügen/zu löschen. Das Dropdown-Menü bietet Optionen wie Ruhezeit, Abmeldung, Vorverarbeitung usw.
Jede der oben genannten Kategorien kann weiter in Transportarten unterteilt werden.
- E-Mail – Die Gesamtzahl der Transaktionen, die per E-Mail gesendet wurden.
- SMS – Die Gesamtzahl der Transaktionen, die per SMS gesendet wurden.
- Other – Die Gesamtzahl der Transaktionen, die über APIs und Umfrage-Token gesendet wurden.
Was sind Segmentverteilungsmetriken?
Die Segmentverteilungsmetriken zeigen die Gesamtzahl der Transaktionen und unterteilen sie auf Segmentebene weiter in folgende Typen.
- Sent – Die Gesamtzahl der erfolgreich gesendeten Transaktionen.
- Completed – Die Gesamtzahl der abgeschlossenen Transaktionen.
- Responces – Die Gesamtzahl der Antworten. Dies schließt die Antworten im Status „Ausstehend“ oder „Angesehen“ nicht ein.
Standardmäßig werden die obigen Spalten angezeigt. Es besteht jedoch die Möglichkeit, Spalten im Dropdown-Menü hinzuzufügen/zu löschen. Das Dropdown-Menü bietet Optionen wie Ruhezeit, Abmeldung, Vorverarbeitung usw.
Jede der oben genannten Kategorien kann weiter in Transportarten unterteilt werden.
- E-Mail – Die Gesamtzahl der Transaktionen, die per E-Mail gesendet wurden.
- SMS – Die Gesamtzahl der Transaktionen, die per SMS gesendet wurden.
- Others – Die Gesamtzahl der Transaktionen, die über APIs und Umfrage-Token gesendet wurden.
Wie wird die Antwortrate berechnet?
Antwortrate = (Gesamtzahl abgeschlossener Transaktionen / Gesamtzahl gesendeter Transaktionen) * 100
Wie lade ich die Dispositionsmetriken herunter?
Dispositionsmetriken können im Excel-Format heruntergeladen werden.
                      
    
Folgende Felder sind verfügbar.
- First Name – Der Vorname des Kunden. Wird leer angezeigt, wenn nicht angegeben.
- Last Name – Der Nachname des Kunden. Wird leer angezeigt, wenn nicht angegeben.
- E-Mail Address – Die E-Mail-Adresse des Kunden.
- Phone Number – Die Telefonnummer des Kunden.
- Import Mechanism – Der verwendete Importmechanismus. Könnte manuell/Excel, FTP, API, Umfrage-Token oder alter Stapel sein.
- Survey Name – Der Name der Umfrage, für die die Transaktion bereitgestellt wird.
- Segment Name – Der Name des Segments, für das die Transaktion bereitgestellt wird. 
- Product – Der Name des Produkts. 
- Product Group – Der Name der Produktgruppe. 
- Delivery Status – Der Lieferstatus der Transaktion. Könnte gesendet, nicht gesendet, zurückgewiesen, abgeschlossen usw. sein.
- Responce Status – Der Antwortstatus der bereitgestellten Transaktion. Könnte ausstehend, gestartet, abgeschlossen, beendet oder angezeigt sein. 
- Sent Timestamp – Datum und Uhrzeit der Übermittlung der Transaktion.
- Error Text – Wenn bei der bereitgestellten Transaktion ein Fehler vorliegt, wird der Grund für diesen Fehler im Fehlertext hinzugefügt. 
- Custom Variables [1–100] – Die Werte der benutzerdefinierten Variablen.
Wie kann ich den Excel-Bericht der mit Umfrage-Token importierten Transaktionen herunterladen?
Sie können die vollständigen Dispositionsmetriken im Excel-Format herunterladen. Wenn Sie an bestimmten Transaktionstypen interessiert sind, laden Sie einen Bericht im Excel-Format herunter. Sie können auf die Nummer klicken. Ein Popup mit Details zu den Transaktionen wird geöffnet und Sie können auf die Schaltfläche „Herunterladen“ klicken.
                      
    
 
Häufig gestellte Fragen
Warum gibt es einen Unterschied zwischen den Zahlen auf dem Bildschirm „Dispositionsmetriken“ und dem Widget „Antwortrate“, das im CX-Dashboard verfügbar ist? 
Nehmen wir ein Beispiel. Im Bild unten beträgt die Gesamtzahl der bereitgestellten Transaktionen für den Datumsbereich vom 1. Januar bis 20. Mai 2023 6428. Davon wurden 6082 gesendet. Von den 6082 erhielten 492 Antworten. Diese 492 Antworten können nun außerhalb des ausgewählten Datumsbereichs liegen. Diese Antworten wurden möglicherweise nach dem 20. Mai empfangen, aber da sie innerhalb des ausgewählten Datumsbereichs bereitgestellt wurden, sind dies die Zahlen. Dies liegt hauptsächlich daran, dass sich das Disposition Metrics-Dashboard mit dem Bereitstellungsdatum der Transaktionen befasst.
                      
    
Schauen wir uns nun das Antwortraten-Widget an. Hier ist der ausgewählte Datumsbereich derselbe, d. h. 01.01.2023 – 20.05.2023. Hier zeigt das Antwortraten-Widget Daten als 394 von 5718 an. Dies bedeutet, dass für den ausgewählten Datumsbereich von 5718 Transaktionen 394 Antworten erhielten, da sich das Antwortraten-Widget mit dem Zeitstempel befasst, als die Antworten erfasst wurden. 
                      
    
Daher stimmen die Zahlen in den Disposition Metrics nicht mit dem Antwortraten-Widget überein, hauptsächlich aufgrund des Unterschieds im Zeitstempel, mit dem sie sich befassen.