Customer360 – Previsor de Risco de Cancelamento com Inteligência Artificial
O que é o Customer360?
O
Customer360
é uma ferramenta centralizada de análise de risco de churn, baseada em IA, que faz parte do nosso pacote de Experiência do Cliente. Ela oferece uma visão abrangente do sentimento e comportamento do cliente em todas as pesquisas de um ambiente de trabalho, ajudando você a identificar e agir proativamente em relação ao risco de churn.
Ao agregar pontuações, sentimentos e tendências de feedback, a ferramenta identifica clientes em risco, os motivos de sua insatisfação e sugere ações para retê-los.
Principais benefícios do Customer360
- Identifica clientes com alto, médio ou baixo risco de cancelamento usando IA.
- Destaca os principais motivos de insatisfação e lealdade.
- Gera recomendações práticas para reduzir a rotatividade de clientes.
- Permite filtrar por produto, gravidade, intervalo de datas e muito mais.
- Permite a criação e revisão de tickets para clientes em risco.
- Exporta dados de rotatividade para relatórios e apresentações.
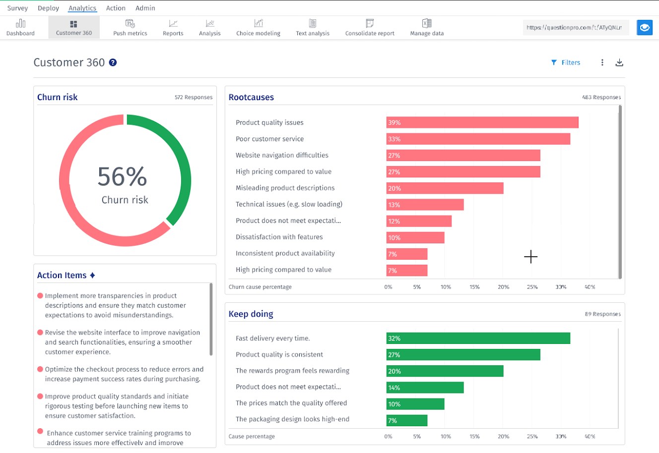
Visão geral do painel de controle Customer360
O painel de controle inclui as seguintes seções:
-
Risco de Churn
: Percentual de clientes em risco
-
Top 10 de Causas raízes
: os fatores mais frequentes de insatisfação.
-
Mantenha o foco
: Os 5 principais fatores positivos dos promotores
-
Itens de Ação
: Recomendações geradas por IA para reduzir a rotatividade de clientes.
-
Lista de clientes
: E-mail, classificação, gravidade do churn, causa raiz, insights, tickets
Gerenciamento de chamados no Customer360
O Customer360 permite que os usuários criem e visualizem chamados de suporte diretamente do painel de controle de insights de churn, garantindo um acompanhamento contínuo dos problemas e riscos dos clientes.
Como criar um ticket:
-
Acesse a aba
Customer360
na aba Analytics.
-
Na seção
Lista de clientes
, localize o cliente para o qual você deseja criar um chamado.
-
Clique no botão
Create Ticket
.
-
Um formulário pop-up intitulado "
Add Novo Ticket
será exibido.
- Insira os detalhes do bilhete, incluindo assunto, descrição e categoria.
-
Clique em
Enviar
para criar o ticket no ClosedLoop (CLF).
Como visualizar ingressos no ClosedLoop:
A partir do painel de controle do Customer360, os usuários podem navegar facilmente até o ClosedLoop para visualizar o histórico detalhado dos chamados:
-
Clique no link "
Visualizar todos os Tickets
abaixo da respectiva entrada do cliente.
- Isso abrirá uma nova janela ou aba do navegador e o redirecionará para a plataforma de emissão de bilhetes ClosedLoop.
- A página será pré-filtrada para exibir todos os tickets associados ao e-mail desse cliente.
Opções de download e exportação
Você pode exportar todo o painel do Customer360 como um PDF para download, para fins de relatório ou compartilhamento.
Como exportar:
- Acesse a aba Customer360.
-
Clique no botão
Download
- Selecione o formato e confirme para exportar a visualização atual.
Obrigado por enviar feedback.